solution Use Case
Cloud-native TV 3.0 core orchestration on AWS
This use case presents a TV 3.0 (DTV+) architecture where the operational core is fully deployed in the cloud. Built on AWS infrastructure and orchestrated by DataMiner, the solution centralizes control, monitoring, and observability across a multi-vendor ATSC 3.0 environment.
By hosting ingest, processing, signaling, datacasting, and supporting services directly in the cloud, the architecture replaces traditional on-premises broadcast cores with a cloud-native model. DataMiner acts as the central control and orchestration layer, coordinating services across the chain and integrating all components into a single operational view.
In this model, cloud infrastructure is no longer just an execution platform, but the actual core of TV 3.0 (DTV+) broadcast operations, enabling scalability, integration, and operational consistency across the delivery chain.
USE CASE DETAILS
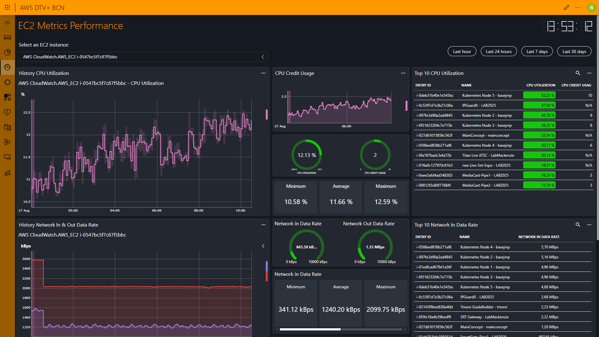
At the infrastructure layer, DataMiner consolidates the health of the EC2 instances that support the TV 3.0 (DTV+) services. CPU usage, network throughput, credit consumption, and alarms are continuously monitored, providing a unified operational view and enabling proactive, data-driven decisions within a cloud-native broadcast core.
Detailed performance views expose historical behavior of cloud resources, including load variations, CPU utilization, network trends, and credit usage. This level of observability supports predictable operation and long-term stability for critical broadcast workloads running in the cloud.
Part of the TV 3.0 (DTV+) chain runs on Kubernetes, reinforcing cloud-native principles such as elasticity, isolation, and scalability. DataMiner centralizes visibility across nodes, pods, containers, and namespaces, highlighting how containerized workloads integrate seamlessly into the cloud-based broadcast core.
Video ingest and IP transport are handled through AWS Elemental MediaConnect, providing reliable, low-latency connectivity between sources, encoders, and ATSC 3.0 gateways. Continuous flow monitoring reinforces the role of the cloud as the backbone of the media transport layer.
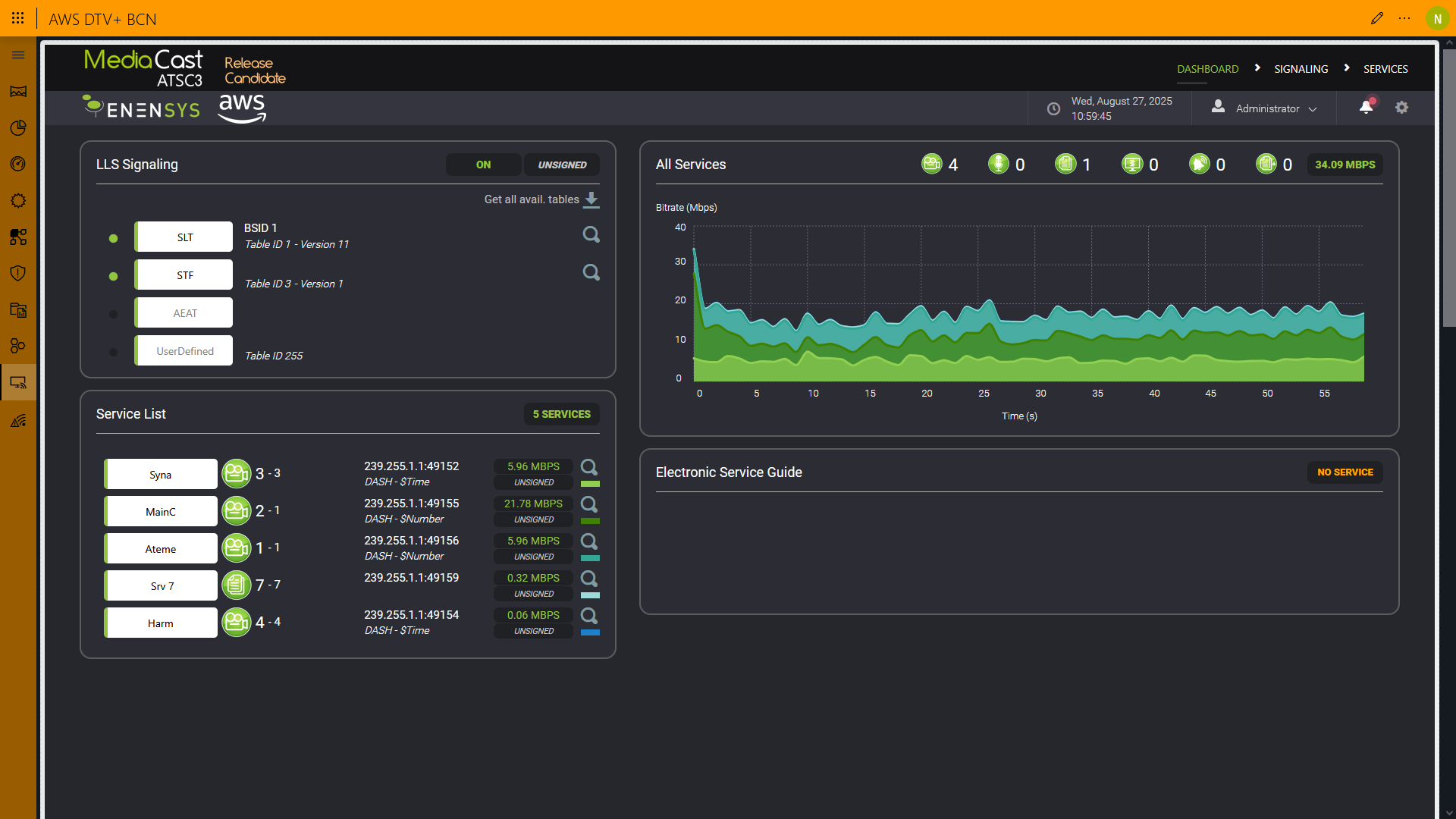
At the logical ATSC 3.0 layer, DataMiner provides full visibility into LLS signaling, ATSC tables, and active services. This ensures alignment between what is signaled, processed, and transmitted, with the entire service layer centrally managed.
Integration with ATSC 3.0 gateways connects the cloud core to OTA transmission. Visualization of PLPs, channel usage, and STL links demonstrates that while the physical transmission layer remains outside the cloud, control and observability stay fully centralized in DataMiner.
Datacasting is treated as a native service of the TV 3.0 (DTV+) ecosystem and is fully orchestrated from the cloud core. Through a single operational interface, operators can create, start, pause, or stop datacasting sessions and associate data, files, and applications with active broadcast services.
As an added capability, the architecture supports the orchestration of ATSC 3.0 Emergency Alerts. Generative AI assists in alert content creation based on operator commands, simple prompts, or scheduled events. DataMiner then orchestrates the application of the alert across active services and correlates it geographically on the map, integrating decision, content, and delivery.
1 thought on “Cloud-native TV 3.0 core orchestration on AWS”
Leave a Reply
You must be logged in to post a comment.
Excellent!